票务综合管理系统
大型景区园区综合票务预定核销退票管理系统
随着电子门票的逐步普及,景区电子售票软件在众多景区也已经安装完成,为游客提供自助验票入园。网络订票系统为保证能够买到门票或者住上心仪的酒店,或者享受到一定的价格优惠,游客往往会在线预订或者购买旅游产品,而旅游目的地需要满足游客自助取票的需求。
一级模块 | 二级模块 | 描述 |
票务管理 | 票务核销 | 网上购票的核销系统 |
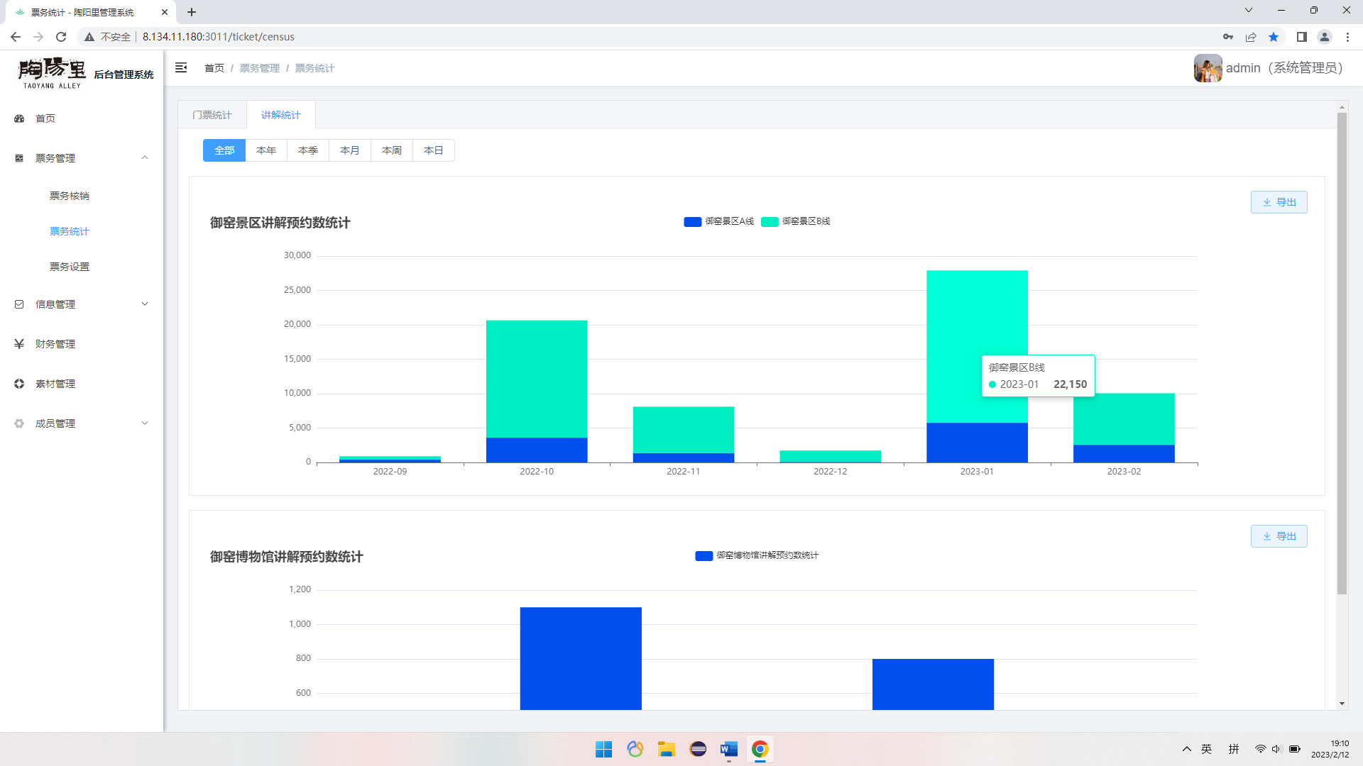
票务统计 | 网上购票的票务统计,每日、每周、每月等,可有统计图形支持 | |
票务设置 | 可以设置票价、锁票、高级权限管理员可手动增减票等 | |
流量监控 | 数据流量监控 | 可以给出当日、当周、当月的流量预测,同时可以回顾日、周、月、年的流量数据图,以便景区更好的做好运营应对工作 |
小程序订票 | 门票预约 | 可查询及预订当日或多日门票 |
讲解预约 | 可预约景区讲解服务 | |
在线支付 | 客户可以选择从银行卡汇款、微信、支付宝等等主流的支付方式; | |
会员交易服务 | 网站及小程序支持用户注册服务,同时对接微信等第三方用户接口服务,实现微信、qq、微博等账户的一键登录服务,简化用户注册步骤,提升用户体验。 | |
购物车 | 实时了解当前所购买商品总价,实时对购物车商品进行增删,实时计算商品总价; | |
微信登录 | 网站及小程序支持用户注册服务,同时对接微信等第三方用户接口服务,一键登录服务,简化用户注册步骤,提升用户体验。 | |
我的门票 | 可以查看我的门票及门票二维码 | |
我的预约 | 可以查看我的预约 |
游客统计

票务核销

票务核销

票务统计

票务统计

票务配置

退款管理

财务管理

小程序端应用

